ÒøÐÐÊý¾Ý°²È«Ì¬ÊÆÊµ¼Ê£º¿´¼û·çÏÕÊÇÏÈÊÖ£¬ÊØ×¡µ×ÏßÊÇÓ²ºË
°ä²¼¹¦·ò 2025-11-21Êý×Ö»¯À˳¹ØýÉî¿Ì³ÁËܽðÈÚÐÐÒµ£¬Ã¿Ò»´ÎתÕË¡¢Àí²Æ¡¢´û¿îÒµÎñ±³ºó£¬¶¼Éæ¼°º£Á¿Ãô¸ÐÊý¾ÝµÄÁ÷ת¡£ÕâЩÊý¾Ý²»½ö¹Øºõ¿Í»§ÒþÖÔÓë²Æ¸»°²È«£¬¸üÖ±½Ó¹ØÏµµ½½ðÈÚ²»±äÓëÃñÉú±£ÏÕ¡£
½üÄêÀ´£¬Ëæ×Å¡¶ÒøÐб£ÏÕ»ú¹¹Êý¾Ý°²È«ÖÎÀí·¨×Ó¡·£¨½ð¹æ¡²2024¡³24ºÅ?£©ÒÔ¼°¡¶ÖйúÈËÃñÒøÐÐÒµÎñÁìÓòÊý¾Ý°²È«ÖÎÀí·¨×Ó¡·£¨ÖйúÈËÃñÒøÐÓײ2025¡³µÚ3ºôÓõ£©µÈÏà¼Ì°ä²¼£¬Ã÷È·ÒªÇóÒøÐÓ×°³ÉÁ¢¸²¸ÇÊý¾ÝÈ«ÐÔÃüÖÜÆÚµÄ·çÏÕ¼à²â»úÔ죬ʵÏÖ·çÏÕÔç¼ø±ð¡¢ÔçÔ¤¾¯¡¢Ôç´ëÖᱡ£
Ôڴ˲¼¾°Ï£¬Ä³ÒøÐÐÔÚÍÆ¶¯Êý×Ö»¯×ªÐ͹ý³ÌÖУ¬Éî¿ÌÒâʶµ½Êý¾Ý°²È«ÒѲ»ÔÙÊǺó¶Ü¼¼ÊõÎÊÌ⣬¶øÊÇÃæÏò¿Í»§µÄÖ÷Ìâ·þÎñ³Ðŵ£¬¡°¿´¼û·çÏÕ¡±ÊdzÉÁ¢¿Í»§ÐÅÀµµÄ»ù´¡£¬¡°ÊØ×¡µ×Ïß¡±ÔòÊÇάϵ³Ö¾Ã¹ØÏµµÄÓ²ºË±£ÏÕ¡£È»¶ø£¬¸ÃÒøÐÐÔÚÊý¾Ý°²È«ÖÎÀíʵ¼ÊÖÐÈÔÃæ¶ÔÒÔÏÂÌôÕ½£º
Ò»ÊÇÊý¾Ý×ʲúÅ̵ã¸ß¶ÈÒÀÀµÈËΪ²Ù×÷£¬²»×ã×Ô¶¯»¯¡¢ÖÇÄÜ»¯µÄ×ʲú·¢ÏÖÓë·ÖÀ๤¾ß£¬µ¼ÖÂÅ̵ãЧÄܵ͡¢¸²¸Ç²»È«¡¢¸üÐÂÖͺ󡣲»½öÈÝÒ׳öÏÖÎ󱨡¢Â©±¨µÈÎÊÌ⣬¸üÄÑÒÔʵÏÖ¶ÔÊý¾Ý×ʲúµÄʵʱ¸ÐÖªÓ붯̬ÖÎÀí£¬ÎÞ·¨ÓÐЧ֧³ÖÊý¾ÝÖÎÀí¡¢ºÏ¹æÉ󼯼°°²È«·À»¤µÈ¹Ø¼üÒµÎñÐèÒª£»
¶þÊÇÊý¾ÝÔڲɼ¯¡¢´æ´¢¡¢´¦Öᢹ²Ïí¡¢Ïú»ÙµÈ»·½ÚÖÐÆµÈÔÁ÷¶¯£¬²»×ã¶ÔÊý¾ÝÈ«ÐÔÃüÖÜÆÚÁ÷תõè¾¶µÄÓÐЧ׷×ÙÓë¿ÉÊÓ»¯ÄÜÁ¦¡£Êý¾ÝÆðÔ´¡¢Á÷תõè¾¶ÓëʹÓùæÄ£ÄÑÒÔÕýÈ·°ÑÎÕ£¬µ¼ÖÂÊý¾ÝѪԵ²»Çå¡¢ÔðÈÎÌìǵÍÌÍ£¬´æÔÚÀÄÓÃÓëй¶·çÏÕ£»
ÈýÊÇÏÖÓа²Õû¸öϵÆÕ±é²»×ãÕë¶ÔÃô¸ÐÊý¾ÝµÄÖÇÄܼø±ð¡¢·Ö¼¶·ÖÀ༰ÐÐΪ·ÖÎöÄÜÁ¦£¬ÄÑÒÔ×Ô¶¯·¢ÏÖÒì³£½Ó¼û¡¢Ô½È¨²Ù×÷¡¢¸ßƵÏÂÔØ¡¢·ÇÊÚȨ±í·¢µÈ¸ß·çÏÕÐÐΪ¡£Í¬Ê±£¬¶ÔÍøÂçÁ÷Á¿ÖеÄÊý¾ÝÄÚÈݲ»×ãÉî¶È½âÎö£¬ÎÞ·¨ÊµÊ±¼ø±ðDZÔÚµÄÊý¾Ýй¶ͨ·£¨Èçͨ¹ýAPIµÈ·½Ê½£©£¬µ¼Ö°²È«ÏìÓ¦Öͺó¡£
Èý´óõè¾¶
´òÔìÒøÐÐÊý¾Ý°²È«·çÏÕ¼à²â¹æ»®
ΪӦ¶ÔÉÏÊöÌôÕ½£¬±¦ÔËÀ³¹Ù·½ÍøÕ¾½áºÏ¸ÃÒøÐÐÏÖʵҵÎñÐèÒª£¬ÍƳöÒøÐÐÊý¾Ý°²È«·çÏÕ¼à²â½â¾ö¹æ»®£¬ÝÓÈÆ¡° Êý¾Ý×ʲú²â»æ¡¢·ÖÀà·Ö¼¶ÒÔ¼°Êý¾ÝÁ÷ת·çÏÕ¼à²â ¡±Èý´óõè¾¶£¬ÖúÁ¦ÒøÐÐʵÏÖ´Ó±»¶¯ÏìÓ¦µ½×Ô¶¯¹Ü¿ØµÄת±ä¡£
Ò»¡¢ÒÔÊý¾ÝΪÖÐÐÄ£¬»æÔì¡°Ãô¸ÐÊý¾ÝµØÍ¼¡±
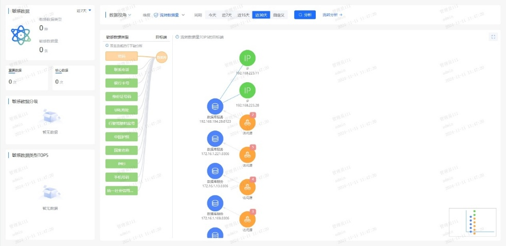
ϵͳÊáÀí¿Í»§Éí·ÝÐÅÏ¢£¨C1Àࣩ¡¢ÕË»§ÐÅÏ¢£¨C2Àࣩ¡¢ÂòÂôÐÐΪ£¨C3ÀࣩµÈ¹Ø¼üÊý¾Ý×ʲú£¬³ÉÁ¢Í³Ò»µÄÊý¾ÝĿ¼£»Æ¾¾Ý¡¶½ðÈÚÊý¾Ý°²È« Êý¾Ý°²È«·Ö¼¶Ö¸ÄÏ¡·£¨JR/T 0197¡ª2020£©£¬×Ô¶¯¶Ô¿Í»§Êý¾Ý°´Ãô¸Ð¶È´ò±ê£¬ÎªÖ÷ÌâÊý¾ÝÉèÖøü¸ß·À»¤µÈ¼¶£»½áºÏ֪ʶͼÆ×¼¼Êõ£¬¿ÉÊÓ»¯³öÏÖÊý¾ÝÔÚÒµÎñϵͳ¡¢µÚÈý·½½Ó¿Ú¡¢±í°üƽ̨¼äµÄÁ÷תõè¾¶£¬¾«×¼¼ø±ð¸ß·çÏսڵ㡣
Ò»µ©²úÉú¿Í»§Êý¾ÝÒì³£½Ó¼û£¬ÏµÍ³¿ÉÔÚÃë¼¶ÄÚ¶¨Î»¡°ºÎÈË¡¢ºÎʱ¡¢Í¨¹ýºÎϵͳ¡¢½Ó¼ûÁËÄÄЩ×ֶΡ±£¬´ó·ùÌáÉý°²È«ÏìӦЧÄÜ¡£


¶þ¡¢´òÔìAIÇý¶¯µÄʵʱ·çÏÕ¼à²âÒýÇæ
ͨ¹ý²¿ÊðÓû§ÐÐΪ·ÖÎö£¨UEBA£©Ä£ÐÍ£¬³ÉÁ¢Ô±¹¤/ϵͳµÄÕý³£²Ù×÷»ùÏߣ¬ÊµÏÖ¶Ô¸ßÆµ²éÎÊ¡¢·Ç¹¤×÷¹¦·ò½Ó¼û¡¢¿çȨÏÞµ÷È¡µÈÐÐΪ×Ô¶¯´ò·ÖÔ¤¾¯¡£½áºÏÊý¾Ý°²È«ÖÇÄÜÌ壬¼¯³ÉÒµÎñºÍ°²È«Êý¾Ý£¬¹¹½¨Éî¶È½ø½¨¡¢Ñ»·Éñ¾ÍøÂçµÈÄ£ÐÍËã·¨£¬Í¨¹ý¹æ¶¨Æ¥Å䡢ģʽ¼ø±ð¡¢Òì³£¼ì²â¡¢Ç÷Ïò·ÖÎöµÈÐÐΪ·ÖÎö¼¼Êõ£¬¼ø±ðÓû§ºÍʵÌåÒì³£ÐÐΪ£¬ÊµÏÖÒµÎñ·çÏÕ½ÚÔìÓë×·Òä¡£
ͨ¹ý»ùÓÚÒ쳣ģÐÍÁ˾ֵĶþ´Î´¦Ö㬿ɾ«×¼¼ø±ð20%µÄ¸ß¼ÛÖµ¸æ¾¯£¬½â³ý80%¸æ¾¯ÔëÉù£¬ÖúÁ¦ÔËÓªÈËÔ±¼±¾ç¾Û½¹ÓÐЧÍþв£¬ÏÔÖøÌáÉý·ÖÎöЧÄÜ¡£
Èý¡¢³ÖÐøÑݽøµÄ°²È«·À»¤ÄÜÁ¦
ƽ̨¶ÔÊý¾ÝÅúÁ¿µ¼³ö¡¢¹Ø¼üÐÅÏ¢²éÎʵȸßΣ²Ù×÷Ö´Ðж¯Ì¬Ô¤¾¯£¬½«·çÏո澯ת»¯Îª´ëÖù¤µ¥£¬Áª¶¯ºÏ¹æ¡¢¿Æ¼¼ÓëÒµÎñ²¿ÃÅÐͬÏìÓ¦£»Í¬²½³ÉÁ¢°²È«ÔËÓª»úÔ죬ÔÚ¿ÉÄÜÓ°ÏìÊý¾Ý°²È«Ê±ÊµÊ±¸æ¾¯´ëÖÃÐγɳ£Ì¬»¯»úÔ죬²¢»ùÓÚº¹ÇàÊÂÎñ¸´Å̳ÖÐøµü´ú·çÏÕ¼ø±ðÄ£ÐÍÓë´ëÖù涨£¬ÊµÏÖ°²È«ÄÜÁ¦µÄ×ÔÎÒÑݽøÓë¹Ø»·ÌáÉý¡£
ͨ¹ý¶¯Ì¬Ô¤¾¯¡¢¿ç²¿ÃÅÐͬÓë¹Ø»·µü´ú»úÔ죬ʵÏÖÊý¾Ý¸ßΣ²Ù×÷µÄÖÇÄÜ·À¿ØÓ밲ȫÄÜÁ¦³ÖÐø½ø»¯¡£
ËÄ´óÖ÷ÌâÓÅÊÆ
ÖúÁ¦ÒøÐй¹½¨Êý¾Ý°²È«·ÀÏß
±¾¹æ»®ÒÔÖÇÄÜ»¯¡¢È«ÖÜÆÚµÄÊý¾Ý°²È«·çÏÕ·ÖÎöΪ»ù´¡£¬¸²¸ÇÊý¾ÝÈ«ÐÔÃüÖÜÆÚµÄ²Ù×÷¡¢ºÏ¹æÓëÒ쳣״̬£¬Í¨¹ý²É¼¯¡¢¾«×¼²¶»ñ¡¢Éî¶È½âÎö¡¢Ö±¹ÛչʾÓëÈ«³ÌËÝÔ´£¬Ô¤ÅзçÏÕÇ÷Ïò£¬ÖúÁ¦Óû§ÊµÊ¹ØÆ¿ØÊý¾Ý°²È«Ì¬ÊÆ£¬ÊµÊ±·¢ÏÖ²¢Ô¤²âDZÔÚÍþв¡£

Ò»¡¢ÖÇÄܼø±ð¶¯¾²Ì¬Êý¾Ý
ÈÚºÏAI¼¼Êõ£¬¶Ô¾²Ì¬´æ´¢Ó붯̬Á÷תÊý¾Ý½øÐÐÉî¶È½âÎöÓë×Ô¶¯»¯´¦Ö㬾«×¼¼ø±ðÃô¸ÐÊý¾Ý¼°Æä·çÏÕ¡£
¶þ¡¢ÖªÊ¶Í¼Æ×½ÒʾÊý¾ÝÁ÷¶¯Âß¼
»ùÓÚ֪ʶͼÆ×¹¹½¨ÊµÌ幨Áª£¬Ç峺¿Ì»Êý¾ÝÁ÷¶¯µÄ¸´ÔÓÐÐΪģʽ£¬½ÒʾÆäÄÚºÂß¼£¬Ö§³ÖÊý¾ÝÇý¶¯¾ö²ß¡£
Èý¡¢È«ÃæÊý¾Ý·çÏÕÆÀ¹À
½áºÏÉî¶È½ø½¨¡¢Î޼ල½ø½¨Óëͼ¼ø±ð¼¼Êõ£¬·¢Õ¹È«ÐÔÃüÖÜÆÚºÏ¹æ·ÖÎö¡¢³ÁµãÉó¼ÆÓëÒì³£¼ì²â£¬¼ø±ðÒÑÖªÓëδ֪·çÏÕ£¬Ô¤²âÓ°ÏìÁìÓòÓë·¢Õ¹Ç÷Ïò¡£
ËÄ¡¢¾«È·×·×ÙÊý¾Ýõè¾¶
ʹÓöàάÆÀ¹ÀÖ¸±êÓëõ辶̽Ѱ¼¼Êõ£¬Éî¶È×·ÒäÊý¾Ý½Ó¼ûÓë¹²Ïí¹ý³Ì£¬¾«×¼¶¨Î»Ç±ÔÚй¶õè¾¶£¬ÊµÊ±·À¿Ø·çÏÕ¡£

ÔÚÊý×Ö½ðÈÚʱÆÚ£¬Êý¾Ý°²È«²»½öÊǼ¼ÊõͶÈ룬¸üÊÇÐÅÀµ»ùʯ£»·çÏÕ¼à²â²»½öÊǺϹæÒªÇ󣬸üÊÇ·þÎñÑÓ³¤¡£Í¨¹ý½¨ÉèÊý¾Ý°²È«Ì¬ÊÆÖÎÀíÆ½Ì¨£¬ÒøÐпÉʵÏÖÊý¾ÝÈ«ÐÔÃüÖÜÆÚ°²È«·çÏÕ¼à²âÔ¤¾¯ÓëÈ«Ììºò·çÏÕÌ¬ÊÆÖÎÀí£¬È·±£Ã¿Ò»±ÊÊý¾ÝÁ÷¶¯°²È«¿É¿Ø£¬Îª¿Í»§ÐÅÀµÓëÒµÎñ´´ÐÂÌṩ¼áʵ±£ÏÕ¡£


¾©¹«Íø°²±¸11010802024551ºÅ